Gunnar Skjold 13aff62aff Fixed PR workflow double zipping (#1162)
* Added .zip extension to avoid double zipping

* Fixed double zip
2026-03-15 10:07:45 +01:00
2023-02-10 18:57:50 +01:00
2024-08-06 20:51:02 +02:00
2024-04-04 16:12:27 +02:00
2024-12-14 10:54:02 +01:00
2024-11-10 18:09:18 +01:00
2024-02-15 12:29:29 +01:00

AMS Reader

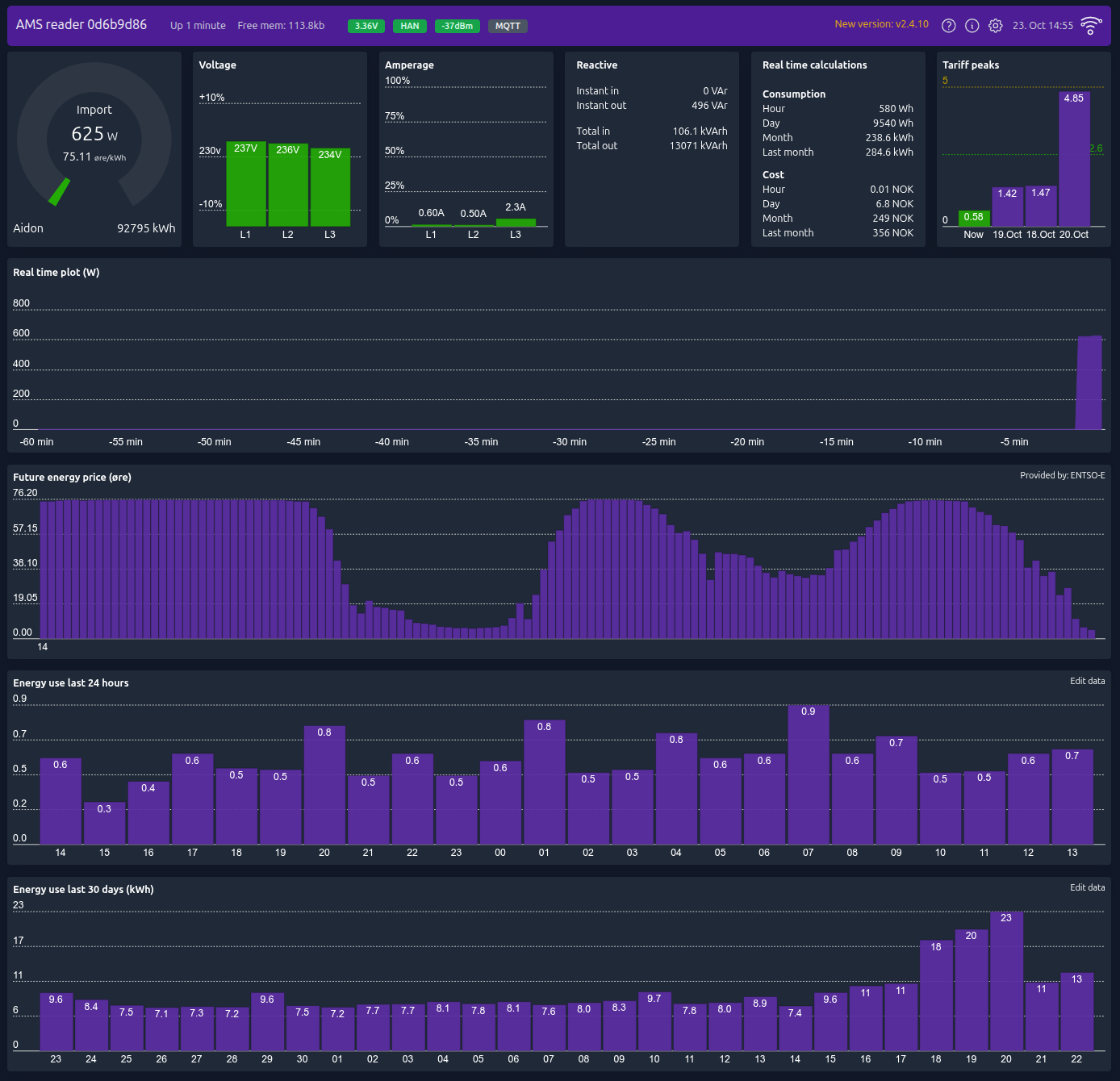
This code is designed to decode data from electric smart meters installed in many countries in Europe these days. The data is presented in a graphical web interface and can also send the data to a MQTT broker which makes it suitable for home automation project. Originally it was only designed to work with Norwegian meters, but has since been adapter to read any IEC-62056-7-5 or IEC-62056-21 compliant meters.

Later development have added Energy usage graph for both day and month, as well as future energy price. The code can run on any ESP8266 or ESP32 hardware which you can read more about in the WiKi. If you don't have the knowledge to set up a ESP device yourself, or you would like to support our work, please have a look at our shop at amsleser.no.

Installing pre-built firmware

If you have a device already running this firmware and you for some reason need to upgrade via USB port, you can use a this web-based tool

If you are using a development board and want to flash a pre-built firmware manually, get the necessary files from the release section and visit the WiKi and have a look at the Flashing section

Building this project with PlatformIO

To build this project, you need PlatformIO installed.

It is recommended to use Visual Studio Code with the PlatformIO plugin for development.

Visual Studio Code

PlatformIO vscode plugin

For development purposes, copy the platformio-user.ini-example to platformio-user.ini and customize to your preference. The code will adapt to the platform and board set in your profile.

Licensing

Initially, this project began as a hobby, consuming countless hours of our spare time. However, the time required to support this project has expanded beyond the scope of a hobby. As a result, we established Utilitech, a company dedicated to maintaining the software and hardware for this project as part of our regular work.

To ensure the sustainability of our venture, we have opted to license our software under the [Fair Source License] (https://fair.io). This approach allows the software to remain free for personal use, while also ensuring full transparency of our codes inner workings. It also prevents competitors from exploiting our work without contributing to the maintenance of the code or providing technical support to end users.

For more information, please refer to our LICENSE file.

If your usage falls outside the scope of this license and you require a separate license, please contact us at post@utilitech.no for further details.

Description
ESP8266 and ESP32 compatible firmware to read, interpret and publish data to MQTT from smart electrical meters, both DLMS and DSMR is supported
Readme 88 MiB
Languages
C++ 76.5%
Svelte 16.4%
C 2.4%
JavaScript 2.3%
Shell 0.9%
Other 1.5%